一、 宝塔Linux面板的功能
宝塔面板是一款服务器管理软件,可以帮助用户建立网站,一键配置服务器环境,使得用户通过web界面就可以轻松的管理安装所用的服务器软件。
二、宝塔Linux面板的安装
宝塔官网地址:https://www.bt.cn/new/index.html
1. 访问宝塔官网,点击“立即免费安装”
![图片[1]COOY全球资源网-软件资源-干货分享-知识求知建站|宝塔Linux面板的安装配置以及基本使用教程(第三课)COOY全球资源网-软件资源-干货分享-知识求知COOY全球资源网](https://www.cooy.cn/wp-content/uploads/2024/01/frc-dabc7ee1f7ec671ea923371ec577d6b8.png)
image.png
2. 点击“安装脚本”
![图片[2]COOY全球资源网-软件资源-干货分享-知识求知建站|宝塔Linux面板的安装配置以及基本使用教程(第三课)COOY全球资源网-软件资源-干货分享-知识求知COOY全球资源网](https://www.cooy.cn/wp-content/uploads/2024/01/frc-e3f5168f777fed87793676b082359e54.png)
image.png
3. 我的服务器部署的是Centos系统,所以我这里选择的是Centos安装脚本
![图片[3]COOY全球资源网-软件资源-干货分享-知识求知建站|宝塔Linux面板的安装配置以及基本使用教程(第三课)COOY全球资源网-软件资源-干货分享-知识求知COOY全球资源网](https://www.cooy.cn/wp-content/uploads/2024/01/frc-0945016216cde45fcc1cb59020e3e7b1.png)
image.png
4. 执行命令进行安装
我连接Linux服务器使用的是XShell
想要安装XShell可以看的这篇文章XShell免费版的安装配置教程以及使用教程(超级详细)
yum install -y wget && wget -O install.sh http://download.bt.cn/install/install_6.0.sh && sh install.sh
![图片[4]COOY全球资源网-软件资源-干货分享-知识求知建站|宝塔Linux面板的安装配置以及基本使用教程(第三课)COOY全球资源网-软件资源-干货分享-知识求知COOY全球资源网](https://www.cooy.cn/wp-content/uploads/2024/01/frc-7eda15e3742c67c1c87d62b9932b3e95.png)
image.png
此处询问你“你现在想安装宝塔控制面板吗” 直接输入y按下回车继续安装
![图片[5]COOY全球资源网-软件资源-干货分享-知识求知建站|宝塔Linux面板的安装配置以及基本使用教程(第三课)COOY全球资源网-软件资源-干货分享-知识求知COOY全球资源网](https://www.cooy.cn/wp-content/uploads/2024/01/frc-9b88361e67a3cdc63a42742b2d9b7c68.png)
image.png
5. 出现下面界面则表示已经安装成功了,并且要记住宝塔内外网面板地址和账号密码,后面登录宝塔面板会用到
- 外网面板地址:
http://124.222.244.61:8888/31dc0a89- 内网面板地址:
http://124.222.244.61:8888/31dc0a89- username:
dsqgjgyk- password:
966d859f
![图片[6]COOY全球资源网-软件资源-干货分享-知识求知建站|宝塔Linux面板的安装配置以及基本使用教程(第三课)COOY全球资源网-软件资源-干货分享-知识求知COOY全球资源网](https://www.cooy.cn/wp-content/uploads/2024/01/frc-8a8e9c98be4b9f158f6693c507788e90.png)
image.png
6. 服务器安全组添加8888端口规则
6.1 找到需要添加端口的云服务器,依次点击“服务器”、“防火墙”、“添加规则”
我这里以阿里云为例

找到服务器的安全组>入方向>添加端口8888

6.2. 创建新的规则
![图片[9]COOY全球资源网-软件资源-干货分享-知识求知建站|宝塔Linux面板的安装配置以及基本使用教程(第三课)COOY全球资源网-软件资源-干货分享-知识求知COOY全球资源网](https://www.cooy.cn/wp-content/uploads/2024/01/frc-e84cd48594510cda456b042c0b767157.png)
image.png
6.3. 出现下面这个界面就是添加上了
![图片[10]COOY全球资源网-软件资源-干货分享-知识求知建站|宝塔Linux面板的安装配置以及基本使用教程(第三课)COOY全球资源网-软件资源-干货分享-知识求知COOY全球资源网](https://www.cooy.cn/wp-content/uploads/2024/01/frc-f5a89ff4254256dda6830ae104d5968c.png)
image.png
三、 宝塔Linux面板的基本使用
1. 登录宝塔面板
1.1 在浏览器地址栏中输入所记录的外网面板地址,例如: http://124.222.244.61:8888/31dc0a89
![图片[11]COOY全球资源网-软件资源-干货分享-知识求知建站|宝塔Linux面板的安装配置以及基本使用教程(第三课)COOY全球资源网-软件资源-干货分享-知识求知COOY全球资源网](https://www.cooy.cn/wp-content/uploads/2024/01/frc-074e32b92dcd32a1c3e28ebdda3f55b7.png)
image.png
1.2. 输入刚才记录的账号和密码,点击“登录”
![图片[12]COOY全球资源网-软件资源-干货分享-知识求知建站|宝塔Linux面板的安装配置以及基本使用教程(第三课)COOY全球资源网-软件资源-干货分享-知识求知COOY全球资源网](https://www.cooy.cn/wp-content/uploads/2024/01/frc-6160157efad11984c5021896242cdbf7.png)
无标题.png
1.3. 勾选“我已阅读并同意‘用户协议’”
![图片[13]COOY全球资源网-软件资源-干货分享-知识求知建站|宝塔Linux面板的安装配置以及基本使用教程(第三课)COOY全球资源网-软件资源-干货分享-知识求知COOY全球资源网](https://www.cooy.cn/wp-content/uploads/2024/01/frc-dda8dd278ac2ed06becb7f7cbb85418f.png)
image.png
1.4. 绑定宝塔账号
第一次登录需要绑定宝塔账号,要是有宝塔账号的直接登录就可以,没有的话就先去注册一个再进行登录
![图片[14]COOY全球资源网-软件资源-干货分享-知识求知建站|宝塔Linux面板的安装配置以及基本使用教程(第三课)COOY全球资源网-软件资源-干货分享-知识求知COOY全球资源网](https://www.cooy.cn/wp-content/uploads/2024/01/frc-d4b3f5a815532daa7fcddf5f668f0835.png)
image.png
2. 安装环境套件
2.1. 选择安装套装
首次使用宝塔面板推荐安装一组套件,对于刚接触Linux环境部署的博友们,推荐使用LNMP,采用极速安装、一键安装的方式
LNMP和LAMP环境主要的区别在于web服务器上面,LNMP使用的是Nginx服务器,而LAMP使用的是Apache服务器。Nginx 性能稳定、功能丰富、运维简单、处理静态文件速度快且消耗系统资源极少。
![图片[15]COOY全球资源网-软件资源-干货分享-知识求知建站|宝塔Linux面板的安装配置以及基本使用教程(第三课)COOY全球资源网-软件资源-干货分享-知识求知COOY全球资源网](https://www.cooy.cn/wp-content/uploads/2024/01/frc-8aac989b99dc2ffc1b033840a2c60198.png)
image.png
2.2. 安装环境套件
出现下面界面说明正在安装,根据服务器的配置不同,安装所需要的时间也不一样
![图片[16]COOY全球资源网-软件资源-干货分享-知识求知建站|宝塔Linux面板的安装配置以及基本使用教程(第三课)COOY全球资源网-软件资源-干货分享-知识求知COOY全球资源网](https://www.cooy.cn/wp-content/uploads/2024/01/frc-b6b16ceec6b3470c90e39367c9f2647c.png)
image.png
2.3. 环境套件安装完成
点击消息列表,出现下面界面,说明套件已经安装成功了
![图片[17]COOY全球资源网-软件资源-干货分享-知识求知建站|宝塔Linux面板的安装配置以及基本使用教程(第三课)COOY全球资源网-软件资源-干货分享-知识求知COOY全球资源网](https://www.cooy.cn/wp-content/uploads/2024/01/frc-e518b22aa4449c1d1bebe3338b2bd539.png)
image.png
3. 宝塔面板初始化界面
![图片[18]COOY全球资源网-软件资源-干货分享-知识求知建站|宝塔Linux面板的安装配置以及基本使用教程(第三课)COOY全球资源网-软件资源-干货分享-知识求知COOY全球资源网](https://www.cooy.cn/wp-content/uploads/2024/01/frc-edd5becbe4a23286a806126444f8e300.png)
image.png
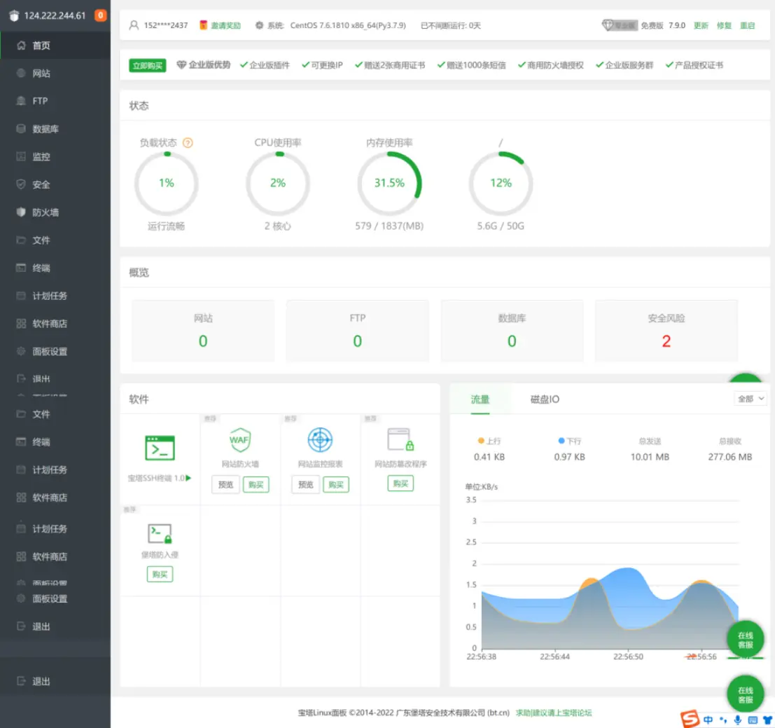
4. 宝塔面板首页的模块介绍
![图片[19]COOY全球资源网-软件资源-干货分享-知识求知建站|宝塔Linux面板的安装配置以及基本使用教程(第三课)COOY全球资源网-软件资源-干货分享-知识求知COOY全球资源网](https://www.cooy.cn/wp-content/uploads/2024/01/frc-93fbfaa3d75868c2ef927e3bfb509d87.png)
image.png
- 系统操作
显示当前服务器系统类型、服务器运行时间、面板版本、面板升级更新入口、并提供宝塔账号绑定、微信小程序绑定、服务器重启、面板重启、修复面板等快捷功能。 - 服务器状态
显示当前服务器CPU、内存、硬盘的使用率、内存清理,所有状态均取自服务器真实数据。
内存的清理:点击内存图标中的小火箭图标,即可实现清理功能。 - 站点信息
显示当前面板管理的站点、FTP、数据库数量,仅提供数量显示,如需添加站点,请在网站选项中添加站点。 - 软件管理
首页软件快速方式,可以实现拖动图片,更换顺序、管理软件等功能。 - 网络流量
实时显示当前服务器网络流量的上传和下载速度,总上传流量,总下载流量。
注:当前网络流量数据,直接取自网卡数据,包含内外网流量。
5. 创建网站站点
5.1. 点击“添加站点”
![图片[20]COOY全球资源网-软件资源-干货分享-知识求知建站|宝塔Linux面板的安装配置以及基本使用教程(第三课)COOY全球资源网-软件资源-干货分享-知识求知COOY全球资源网](https://www.cooy.cn/wp-content/uploads/2024/01/frc-3bebe532a589ce832af0629e83eae522.png)
image.png
![图片[21]COOY全球资源网-软件资源-干货分享-知识求知建站|宝塔Linux面板的安装配置以及基本使用教程(第三课)COOY全球资源网-软件资源-干货分享-知识求知COOY全球资源网](https://www.cooy.cn/wp-content/uploads/2024/01/frc-6b09db7b50f8f6a8612b0de4e753b59d.png)
image.png
5.2. 站点创建成功
![图片[22]COOY全球资源网-软件资源-干货分享-知识求知建站|宝塔Linux面板的安装配置以及基本使用教程(第三课)COOY全球资源网-软件资源-干货分享-知识求知COOY全球资源网](https://www.cooy.cn/wp-content/uploads/2024/01/frc-11688feed2f0832214f2bc032947a869.png)
image.png
![图片[23]COOY全球资源网-软件资源-干货分享-知识求知建站|宝塔Linux面板的安装配置以及基本使用教程(第三课)COOY全球资源网-软件资源-干货分享-知识求知COOY全球资源网](https://www.cooy.cn/wp-content/uploads/2024/01/frc-a9e1d57f124fcf5fc99d80bd17d7cec7.png)
image.png
5.3. 通过浏览器访问
![图片[24]COOY全球资源网-软件资源-干货分享-知识求知建站|宝塔Linux面板的安装配置以及基本使用教程(第三课)COOY全球资源网-软件资源-干货分享-知识求知COOY全球资源网](https://www.cooy.cn/wp-content/uploads/2024/01/frc-e7d20173c797315b505854ecc3f2cd07.png)
image.png
6. 上传文件
6.1. 选择要上传文件的站点,点击根目录
![图片[25]COOY全球资源网-软件资源-干货分享-知识求知建站|宝塔Linux面板的安装配置以及基本使用教程(第三课)COOY全球资源网-软件资源-干货分享-知识求知COOY全球资源网](https://www.cooy.cn/wp-content/uploads/2024/01/frc-1f7c40e21947b0c12926109d6e5eb934.png)
image.png
6.2. 点击“上传”
![图片[26]COOY全球资源网-软件资源-干货分享-知识求知建站|宝塔Linux面板的安装配置以及基本使用教程(第三课)COOY全球资源网-软件资源-干货分享-知识求知COOY全球资源网](https://www.cooy.cn/wp-content/uploads/2024/01/frc-b4b241d39a38ff9a72b6210443014242.png)
image.png
6.3. 选择“上传文件”或者“上传目录”
此处可以选择是上传一个文件还是项目文件夹,我这里选择的是上传目录
![图片[27]COOY全球资源网-软件资源-干货分享-知识求知建站|宝塔Linux面板的安装配置以及基本使用教程(第三课)COOY全球资源网-软件资源-干货分享-知识求知COOY全球资源网](https://www.cooy.cn/wp-content/uploads/2024/01/frc-569ced108771592782f6e20525671726.png)
image.png
6.4. 选择要上传的文件夹,点击“上传”
![图片[28]COOY全球资源网-软件资源-干货分享-知识求知建站|宝塔Linux面板的安装配置以及基本使用教程(第三课)COOY全球资源网-软件资源-干货分享-知识求知COOY全球资源网](https://www.cooy.cn/wp-content/uploads/2024/01/frc-583d075fe694df0bdf39b57a1535a86d.png)
image.png
![图片[29]COOY全球资源网-软件资源-干货分享-知识求知建站|宝塔Linux面板的安装配置以及基本使用教程(第三课)COOY全球资源网-软件资源-干货分享-知识求知COOY全球资源网](https://www.cooy.cn/wp-content/uploads/2024/01/frc-307cb372a3165ac6e589e107317a6478.png)
image.png
6.5. 点击“开始上传”
![图片[30]COOY全球资源网-软件资源-干货分享-知识求知建站|宝塔Linux面板的安装配置以及基本使用教程(第三课)COOY全球资源网-软件资源-干货分享-知识求知COOY全球资源网](https://www.cooy.cn/wp-content/uploads/2024/01/frc-457d98fbea8a79fa40691f0a14576db2.png)
image.png
6.6. 上传成功
![图片[31]COOY全球资源网-软件资源-干货分享-知识求知建站|宝塔Linux面板的安装配置以及基本使用教程(第三课)COOY全球资源网-软件资源-干货分享-知识求知COOY全球资源网](https://www.cooy.cn/wp-content/uploads/2024/01/frc-4dad699eca94ee33d597bdd6bc3b46c8.png)
image.png
![图片[32]COOY全球资源网-软件资源-干货分享-知识求知建站|宝塔Linux面板的安装配置以及基本使用教程(第三课)COOY全球资源网-软件资源-干货分享-知识求知COOY全球资源网](https://www.cooy.cn/wp-content/uploads/2024/01/frc-42538c0a62fe522a0a8d0dad3f3a3248.png)
image.png
制作不易,有帮助的话还希望能给个点赞支持下,谢谢大家。
© 版权声明
本平台(www.cooy.cn)的一切软件、教程及内容信息仅限用于学习和研究,付费仅为收集整理归类费用;
不得将上述内容用于商业或者非法用途,否则一切后果用户自行承担负责。本平台资源、内容、信息均来自来自用户上传,版权争议及其他问题与本平台无关。
您必须在下载后的24个小时之内从您的电脑或手机中彻底删除上述下载内容,如果您喜欢该程序或内容,请支持正版以获取更好的服务。我们非常重视版权问题,如有侵权请发送邮件至下方邮件(655465@qq.com),敬请谅解!
如发现违法违规内容,请联系下方邮箱举报,我们收到后将会第一时间处理。
THE END







